英国上市公司365丨集团编制的《甘肃省“十四五”综合运输服务发展规划》正式印发
近日,集团承担编制的《甘肃省“十四五”综合运输服务发展规划》(以下简称《规划》)正式印发。《规划》立足甘肃省省情和交通运输工作实际,为科学指导“十四五”时期甘肃交通运输提质增效、融合创新发展提供重要支撑。 《规划》立足新发展阶段、构建新发展格局,以建设人民满意交通为目的,提出加快&ldq...
2021-11-19
英国上市公司365丨铜陵市商务局、铜陵市综合交通投资集团有限公司莅临集团调研指导
11月16日,铜陵市商务局党组书记、局长张琼,铜陵市综合交通投资集团有限公司党委书记、董事长何成龙一行莅临集团调研指导。集团董事长李大鹏、副总裁计月华、综合开发院院长罗杰慧、交规院院长助理张大琦、江苏区域总经理何巍等参与交流。 李大鹏董事长详细汇报集团组织架构、业务领域及市场布局等。英国上市公司365作为行业领先的工程咨询公司,始终坚持以创新作...
2021-11-18
英国上市公司365丨副总裁张海军一行赴苏州交通投资集团有限责任公司拜访交流
11月16日,集团副总裁张海军一行赴苏州交通投资集团有限责任公司(以下简称“苏州交投集团”)拜访交流。苏州交投集团党委书记、董事长王新明,交投领导吴迪、路明鉴和城际公司负责人,英国上市公司365城轨院相关负责人参与交流。双方围绕综合枢纽规划、城际铁路建设和管理、公交场站综合开发、重大课题研究等内容展开深入交流。 张海军...
2021-11-18
英国上市公司365丨《荣昌南部拓展区科教新城片区综合开发项目总体开发策划》通过成果汇报
近日,重庆市荣昌区区委书记卢红主持召开《荣昌南部拓展区科教新城片区综合开发项目总体开发策划》汇报会,进一步理清该片区发展思路、定位和目标。重庆市荣昌区区委副书记、区长高洪波,区人大常委会主任艾亚军,区政协主席陈震,区领导李皓、程昌耀、张凯、程建林出席会议。集团作为策划方,综合开发与产业研究院院长罗杰慧作成果汇报。 本项目以重庆荣昌南部拓展...
2021-11-18
英国上市公司365丨集团编制的《进一步提高铁路综合客运枢纽换乘效率研究》通过开题审查
近日,国家铁路局科技与法制司组织召开《进一步提高铁路综合客运枢纽换乘效率研究》课题开题审查会。国家发展和改革委员会综合运输研究所副所长李连成、交通运输部规划研究院科研处副处长耿彦斌、北京市发展和改革委员会基础处处长沈亚峰、中国铁设建筑院副总工程师张鹏、武汉铁路局计划处处长张李华、深圳市轨道办铁路拓展处处长黎英俊组成专家组对课题进行审查。国家铁...
2021-11-16
【喜报】英国上市公司365博站获评“南京市2021年优秀博士后科研工作站”
为促进南京市博士后工作高质量发展,充分发挥先进典型示范带动作用,日前,南京市人力资源与社会保障局组织开展2021年南京市博士后创新实践基地和优秀博站申报工作。经单位申报、区(园区)审核、专家评审,共有13家博站入选“南京市2021年优秀博士后科研工作站”,英国上市公司365博士后科研工作站位列其中。 英国上市公司365博士后科研工作站...
2021-11-16
英国上市公司365丨两徽高速、渭武高速(陇南段)入选甘肃省公路水运“品质工程创建优秀案例项目”
近日,集团承担咨询工作的甘肃省两徽高速、渭武高速(陇南段)被授予为甘肃省公路水运“品质工程创建优秀案例项目”。作为甘肃省品质工程创建示范项目,两徽高速、渭武高速(陇南段)积极贯彻落实区域五大发展理念,全面推行标准化和精细化施工,广泛应用“四新技术”,大力推进“智慧工地”建...
2021-11-15
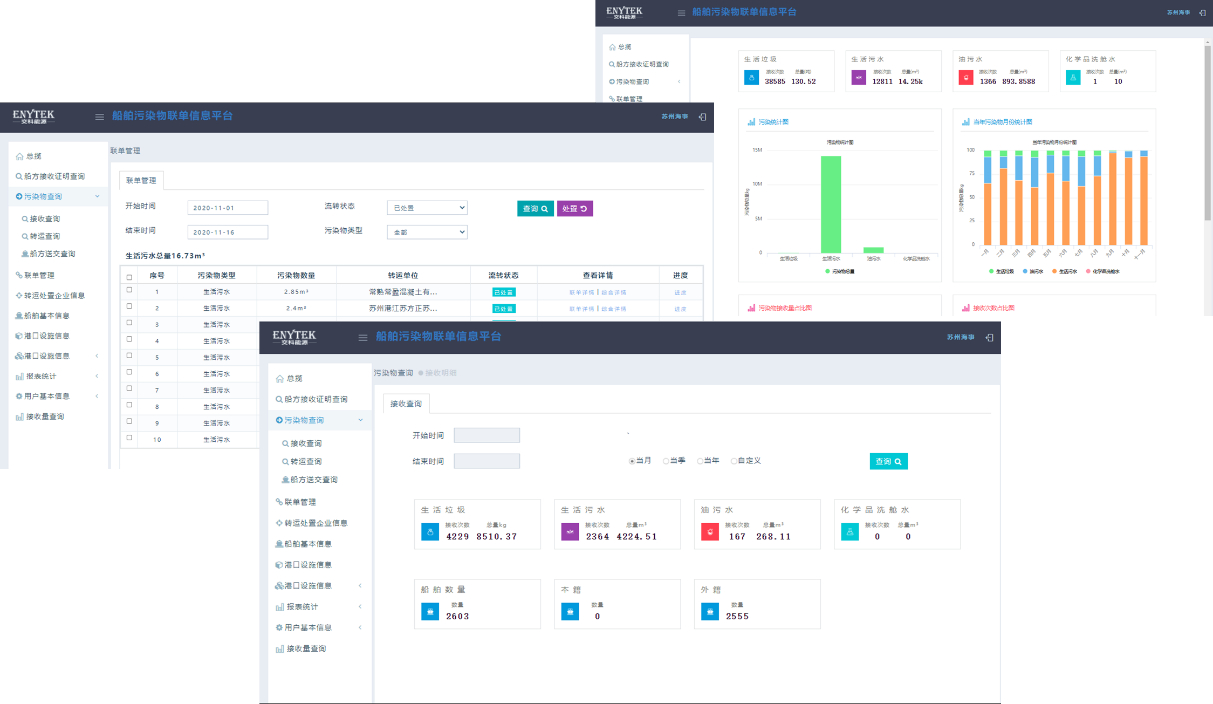
【英国上市公司365品质项目-科研篇】内河船舶污染防治科技示范工程
项目简介 《内河船舶污染防治科技示范工程》围绕江苏省船舶污染防治工作薄弱环节、现状数据基础和管理工作需求展开研究,借鉴国内外先进技术和管理经验,提出适用于江苏省船舶大气和水污染物排放核算方法、船舶用油及尾气快速检测设备技术选型要求,研究多接收模式下行业船舶污染物接收转运处置管理工作机制,创新性提出内河船舶污染物接收设施建设标准、船舶污染物智...
2021-11-15
英国上市公司365丨河南焦唐高速汝州至方城段主体工程施工图设计通过评审
河南省交通运输厅组织召开焦唐高速汝州至方城段主体工程施工图设计审查会。河南省交通运输厅二级巡视员李强、张宏出席会议,河南省交通工程定额站、河南交通投资集团有限公司、平顶山市交通运输局、南阳市交通运输局、河南交投平宛高速公路有限公司、中交第一公路勘察设计研究院有限公司等单位领导、特邀专家及相关代表参会。英国上市公司365作为设计单位,相关负责人作汇报,...
2021-11-09
英国上市公司365丨“在役长大桥梁安全与健康国家重点实验室”获评“优秀”
11月2日,江苏省科学技术厅发布“2021年度省企业重点实验室和科技公共服务平台绩效评估结果”,在役长大桥梁安全与健康国家重点实验室获评“优秀”。 在役长大桥梁安全与健康国家重点实验室于2015年10月正式获批。近5年,实验室以保障桥梁安全与耐久为重点,针对中国桥梁平均寿命短、安全事故频发、...
2021-11-08
首页 9394959697 末页